Stress Testing / Performance Testing

¿Su sistema soportaría 10x más usuarios hoy?

Diseñamos y ejecutamos pruebas de stress y performance para sistemas críticos. Simulamos carga real, instrumentamos monitoreo y ayudamos al equipo de IT a identificar cuellos de botella y validar correcciones con evidencia comparable.

Solicitar evaluación Ver metodología
Escenarios realistas
Ramp-up, steady y picos.
Monitoreo integral
Dashboards + métricas clave.
Re-test post-fix
Validación de mejoras.

¿Cuándo conviene hacer un stress test?

  • Antes de campañas, lanzamientos o eventos de alta demanda.
  • Si hay lentitud, timeouts o caídas intermitentes.
  • Si la base de datos se satura (conexiones, locks, deadlocks).
  • Si el rendimiento afecta el core del negocio.

Cuando el sistema falla, el daño es inmediato

En subastas online, e-commerce, sistemas contables o plataformas críticas, una degradación de performance impacta directamente en ingresos y reputación de marca.

Además, muchas industrias tienen fechas y eventos críticos que exigen al máximo la capacidad de sus sistemas. Empresas de venta de artículos para el hogar o electrónica experimentan picos significativos en fechas como Día de la Madre, campañas especiales o promociones estacionales. Plataformas de comercio electrónico enfrentan eventos como Cyber Monday, Black Friday o lanzamientos masivos.

En estos contextos, el sistema no puede fallar. Idealmente, al menos 15 días antes de una fecha crítica, la organización debería contar con evidencia concreta de que la infraestructura y la aplicación soportarán la carga esperada sin degradación ni interrupciones.

Cada industria tiene su propio calendario de alta exigencia: cierres contables, campañas comerciales, eventos de subasta en vivo, vencimientos fiscales, promociones coordinadas con medios o influencers. Las pruebas de stress permiten anticipar el riesgo y llegar a esos momentos con previsibilidad.

Un stress test no es solo una prueba técnica: es una herramienta de gestión de riesgo para proteger ingresos, reputación y continuidad operativa en los momentos donde más está en juego.

Pérdida de ventas
Caídas o lentitud en picos.
Saturación del backend
BD, colas, pool, locks.
Riesgo operativo
Procesos críticos sin margen.
Daño reputacional
La experiencia define confianza.

Qué entregamos

  • Plan de prueba: escenarios, supuestos y criterios de éxito.
  • Monitoreo y dashboards para correlación causa–efecto.
  • Informe técnico + ejecutivo: hallazgos y recomendaciones concretas.
  • Re-test post-corrección para validar mejoras.

Opcionales a cotizar

  • Entrega de scripts y escenarios (para que su equipo pueda re-ejecutar y evolucionar la prueba).
  • Capacitación / knowledge transfer para el equipo de IT (herramienta, monitoreo e interpretación de resultados).
  • Alquiler/provisión de infraestructura para generar carga (generadores dedicados, tuning y ejecución controlada).
  • Soporte durante ventana crítica (acompañamiento durante el evento: campaña, lanzamiento, subasta, cierre contable).
  • Integración con CI/CD (pruebas de performance automatizadas para releases).
  • Pruebas complementarias: endurance/soak (estabilidad prolongada), picos agresivos, degradación progresiva.

La herramienta adecuada para su escenario

Elegimos la herramienta más apropiada según el tipo de sistema, arquitectura y objetivos.

k6
APIs modernas, flujos dinámicos, WebSockets, CI/CD.
JMeter
Compatibilidad amplia, escenarios tradicionales.
Gatling
Control fino, foco JVM/microservicios.
Monitoreo y reporting
Integramos métricas de carga y de infraestructura para correlacionar latencias, errores y estabilidad con CPU, memoria, I/O, red y base de datos.

Metodología

Ejecutamos pruebas de stress de forma controlada, medible y repetible, trabajando en conjunto con IT para identificar el problema y verificar la solución con evidencia comparable.

Arquitectura, infraestructura, base de datos, patrones de uso real y objetivos del negocio.
Ramp-up, carga sostenida, picos, mezcla de transacciones y criterios de éxito.
Métricas de carga e infraestructura (latencias, errores, throughput, CPU, RAM, I/O, BD, locks).
Hallazgos, impacto, hipótesis de causa raíz, recomendaciones y próximos pasos.
Re-ejecución controlada del escenario para validar mejoras y dejar evidencia comparable.

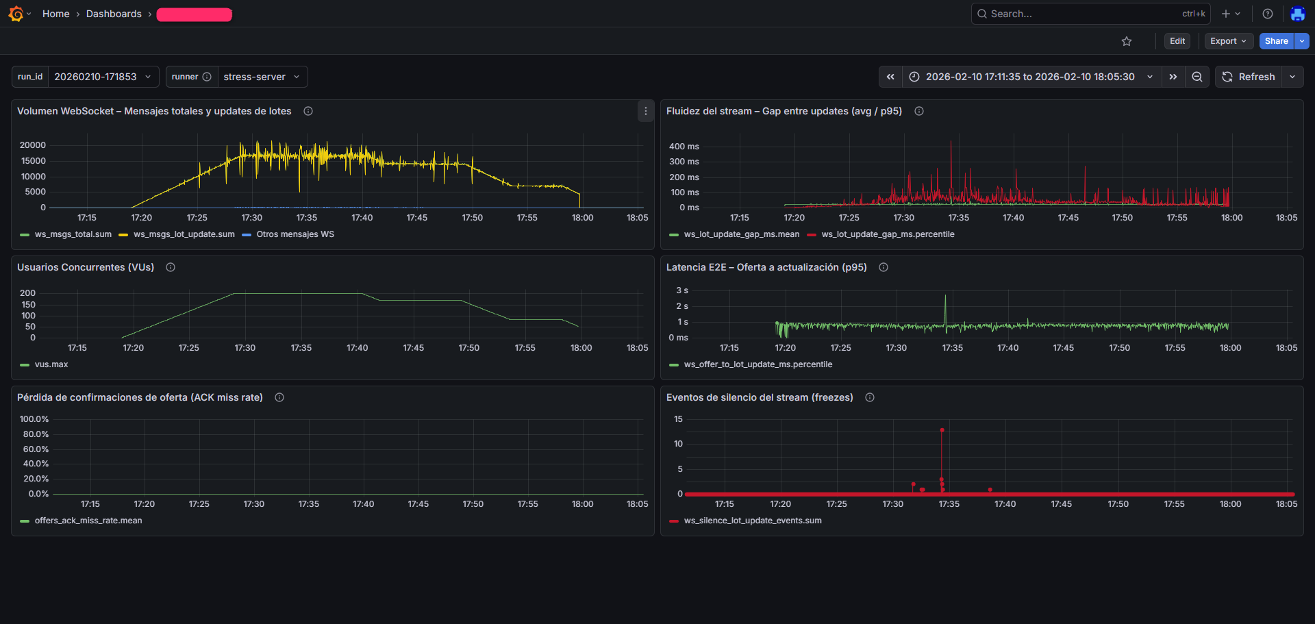
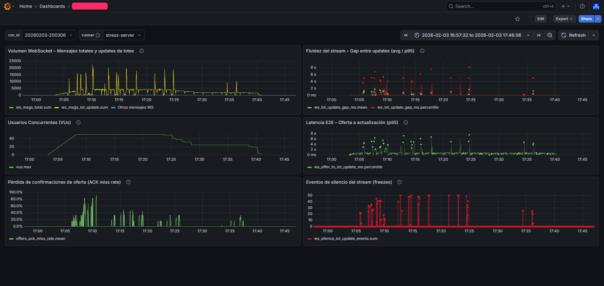
Evidencia (ejemplo real)

Dashboards típicos de ejecución: volumen de mensajes, usuarios concurrentes, latencia end-to-end, estabilidad del stream y pérdida de confirmaciones.

Dashboard Grafana - ejemplo 1
Ejecución con 40 usuarios concurrentes. Se observan interrupciones severas en la transmisión por WebSockets, pérdidas de confirmaciones, picos de latencia por encima de los umbrales esperados (superiores a 5 segundos) y una alta incidencia de eventos de “freeze” del stream.
Dashboard Grafana - ejemplo 2
Re-ejecución del mismo sistema con 200 usuarios concurrentes, luego de ajustes en backend. Se evidencia una mejora sensible: sin pérdidas de confirmaciones, una reducción marcada de interrupciones del stream WebSocket y una latencia cercana a 1 segundo durante la mayor parte del período. Los pocos eventos de “freeze” fueron inducidos de forma controlada para evaluar efectos secundarios y mecanismos de recuperación.

Nota: se muestran métricas representativas sin exponer información sensible del cliente.

Experiencia en sistemas de negocio crítico

Hemos ejecutado pruebas de stress en industrias donde el rendimiento impacta directo en ventas y operaciones.

Distribución de bebidas
Continuidad operativa en horarios críticos.
Subastas online
Alta concurrencia y operaciones sensibles.
Sistemas contables / ERP
Concurrencia, procesos largos, restricciones de BD.
Venta de productos vía web
Picos de demanda y UX como diferencial.
Retorno inmediato
En todos los casos, las pruebas evidenciaron rápidamente su valor: se detectaron fallas severas dentro de los parámetros planificados, con acciones concretas para resolverlas y validarlas.

Preguntas frecuentes

¿Qué necesito para comenzar?
Un punto de contacto técnico, acceso a un ambiente de pruebas (idealmente similar a producción) y un objetivo claro (pico esperado, concurrencia y latencias objetivo).
¿Cuánto dura una prueba típica?
Depende del escenario. Generalmente se define ramp-up controlado, carga sostenida y cierre. Muchas veces con someter el sistema a varias pruebas de distinta magnitud con duracion entre media hora y una hora es suficiente. Recomendamos además un re-test luego de correcciones.
¿Entregan scripts y dashboards?
Sí, se entregan los artefactos acordados (scripts, configuración y reportes) y evidencia comparable para repetir pruebas futuras. Ademas de los informes finales, durante la prueba y dias posteriores se proveen accesos a los dashboards de metricas. Si se desean los fuentes de programación de la prueba se debe solicitar especificamente antes de la cotización.
¿Ayudan a identificar causa raíz?
Sí. Correlacionamos métricas de carga con infraestructura y base de datos, y trabajamos con IT para identificar el cuello de botella y validar la solución con un re-test.

¿Tiene una fecha crítica en los próximos 60 días?

Día de la Madre, Cyber Monday, Black Friday, cierre contable, subasta en vivo, campaña promocional o lanzamiento de producto.

Si el sistema falla en esos momentos, el impacto no es técnico. Es económico.

Prevención
Detectar el problema antes del evento.
Evidencia
Métricas reales, no suposiciones.
Previsibilidad
Llegar al evento con tranquilidad operativa.
Coordinar evaluación técnica

Contacto

Contanos brevemente el escenario y coordinamos una conversación técnica. Si ya tienen un evento o pico estimado, incluilo: ayuda a diseñar el test con precisión.

Al enviar este formulario, nos autorizas a contactarte para coordinar una reunión y entender tu necesidad.